新闻banner
  1. 首页 您的位置:
  2. 首页 > 
  3. 新闻动态  > 
  4. 产品知识
  5. 正文

浅析粉煤灰磨工艺及粉末站维护注意事项

发布标志 发布时间:2013-07-25 09:29:50     更新时间:2020-05-20 17:44:11 发布者:易彩堂机器

易彩堂机器是专门生产磨粉设备的厂家,其产品主要有粉煤灰磨、高产磨、高细磨、原料磨、雷蒙磨、粉末站、粉磨站等。易彩堂机器的产品以高产、节能、环保为基准,以操作方便、经济、便于维护为条件,争取达到厂家、客户双赢。

雷蒙磨

雷蒙磨

粉煤灰磨

粉煤灰是工业排放的一种活性矿物质细粉,一般为电厂燃煤排放的细灰,又称为飞灰、烟灰。不同细度的粉煤灰,对硅酸盐水化产物产生不同的影响,细度越高,活性也愈高。同时,细灰中玻璃微珠密度比较大,因此,需水量比粗灰要少。我国工业上排放的烟灰大多为粗灰,因此粉煤灰加工十分必要,它是经济和环保双重的需求。

粉煤灰

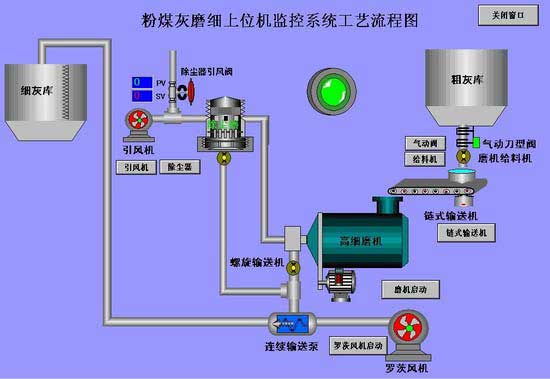
粉煤灰磨是专业用于粉煤灰细加工的矿山机器。粉煤灰磨系统从粗灰库中取灰,经磨机给料机定量给料后,有链式输送机连续均匀的送入高细磨机,经过高细磨两仓与研磨体及衬板粉碎、研磨后,粗灰变成符合要求的细灰。成品灰经连续输送泵在罗茨风机的动力作用下输送至成品灰库储存。

粉煤灰磨

高细磨就是一种加工研磨出比一般粉更加精细的粉的粉磨。粉煤灰磨就是高细磨的一种,它加工研磨出的细灰不但精细而且质量高,粒度符合要求。同时,粉煤灰磨产量大,生产效率高,是一种更为先进的高产磨。

高细磨

粉磨站/粉末站

粉磨站也被说成粉末站,是工业上粉末生产线的重要设备。粉末站生产线主要设备有烘干机超细磨、磨矿机、高细磨、粉煤灰磨等。主要应用于高标号水泥混合掺入、大体积混凝土、商品混凝土搅拌站、高性能混凝土、受硫酸盐侵蚀的海洋工程、码头、水库、隧道工程之中。

粉磨站

水泥粉磨站主要流程:物料经烘干之后,进入磨矿机研磨,细度达到要求的粉末经选粉机筛选被送入成品水泥库。水泥粉末站设计的工业流程比较简单,而且操作比较容易,生产效率高,投资比较经济,广受用户的欢迎。

粉磨站/粉末站维护事项:

1.各个润滑点润滑是否充足到位。

2.润滑系统是否运行正常,是否有漏油现象。

3.皮带轮、齿轮,各部件螺丝等各部件是否牢固,齐全。

4.给矿机、冲动轮等上面是否有障碍物。

4.生产线的各设备、零件、辅件是否完好,如有损坏、缺失,及时补齐。

除了上述注意事项,在粉末站工作中,还应想法降低设备温度,消除其表面静电,避免石膏脱水等。一般方法是在喂料皮带、磨机简体上面撒少量水。

无论粉煤灰磨还是粉末站生产线,在产品结构设计方面,易彩堂机器都尽量科学、合理、简单,在提高产品效益的前提下,方便用户使用。

在线留言 免费获取适合您的设计方案

留言获取报价

预约参观车间

就近考察现场

客服头像

如果你对我们产品感兴趣或者有任何问题,均可在此留言,我们将热忱为您服务!

  • 姓名图标
  • 手机图标
  • 需求图标

工程师为您设计生产方案

易彩堂机器 -大型矿山机械生产制造商

60s人工响应 / 30min技术答复 / 24h免费提供方案

实力有保障

实力有保障

大品牌放心购

产品优质原料

质量有保证

发货速度快

生产有保证

全程跟踪 安装调试

售后有保证

温馨提示:如果您对我们的产品感兴趣,可以立即和我们联系!

客服头像

全国统一销售热线:

0371-6777 2727

电话页面

小提示:如果您想了解我们的产品,享受本月价格折扣,欢迎随时拨打我公司的销售热线,或点击下方按钮免费咨询!

电话

全国统一热线

0371-6777 2727
索取优惠报价